Zum Hauptinhalt springen

Gemeinde Schötz – GEP Sensor-Monitoring

GEP Sensor-Monitoring, Schötz
GEP Sensor-Monitoring, Schötz
GEP Sensor-Monitoring, Schötz
GEP Sensor-Monitoring, Schötz

    Projektbeschrieb

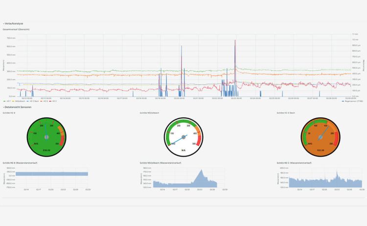
    Mit Hilfe von Sensoren kann die Funktionsweise unterschiedlicher Bauwerktypen überwacht werden. Mit geeigneten Distanz- und Drucksensoren wird die Wassertiefe in Becken und Leitungen bestimmt und somit kann die Abflussmenge berechnet werden. Hochwasserentlastungen werden hinsichtlich der Entlastungsdauer und Anspringhäufigkeit mit kapazitiven Sensoren überprüft. Die Datenübertragung der Sensoren erfolgt in Echtzeit über ein bestehendes Niedrigfunknetz. Dies ermöglicht die Einbindung in ein Dashboard und somit eine Überwachung rund um die Uhr.

    Zusätzlich können die Daten mit festinstallierten Regensensoren verglichen werden, um so einen Zusammenhang zwischen Niederschlag und Abfluss zu erkennen. Letzten Endes können die gemessenen Daten mit den simulierten Daten aus einem Modell abgeglichen und diese damit validiert oder verbessert werden. Das Ganze ermöglicht eine umfangreiche Analyse eines Gewässers oder eines Leitungsnetzes.

    Projektdetails


    Auftraggeber

    Gemeinde Schötz

    Bearbeitungszeit

    Juli 2021 bis heute

    Projektziele

    • Validieren von Berechnungsannahmen
    • Überprüfen der Funktionstüchtigkeit von Spezialbauwerken
    • Sinnvolles Begründen von Massnahmen
    • Bestimmen von Einleitmengen in den Vorfluter
    • Abschätzen und lokalisieren von Fremdwassermengen
    • Erhöhen der Genauigkeit von Kostenschätzungen
    • Diskussionsgrundlage für ARA-Beiträge
    • Einsicht in die Wirkung der Massnahmen (Einführung Trennsystem, Nutzen von Regenbecken etc.)

    Haben wir Ihr Interesse geweckt?

    Gerne beraten wir Sie zu Fragen der Ökologie und Nachhaltigkeit.